Activity Tracking Productivity Goals Measurement
Employee Work Pattern Internet & App Usage Employee Engagement
Digital Asset Access Tracking(Upload/Download) Critical Action Alert
Consent based tracking
Only Keystrokes are logged
Mouse activity tracking
Real time status on who is tracking the activity and who is not
Compare employee’s productivity based on their roles
Optional screenshots
Flexibility to configure the frequency of screen capture
Blurred screenshots for sensitive data
Encrypted in transit and at store
Dashboard to view the screens for each employees
Time tracker stores the activity locally until the user is back online
Data is preserved with at most integrity to avoid manipulation
Beneficial when there are internet connectivity outages.
User activity tracking in invisible mode
Centralised deployment via Active Directory
No user intervention
Always On Monitoring
App usage tracked by application title and time spent
URL usage tracked with long URLs, Page title and time spent
Top app usage by day are summarised for license optimization
Top domain usage reported by user and team
Business can classify productive and unproductive apps and URLs
Digital asset movements are tracked for user actions
Critical alerts are presented to management for risky actions
Proactive monitoring mode assists in identifying the inappropriate action
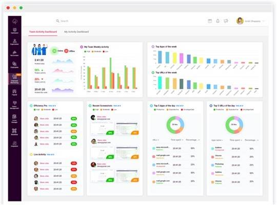
Top apps and URLs used over a week
Highly efficient team members on a day
Overall activity goals metrics for the team & individual
Top five apps and URLs on a specific day.
Employee Monitoring Reports covers user activity, app usage, URL usage and attendance.
Productivity report covers the high and low productivity metrics, unproductive apps and URLs over a month.
Asset reports for the monitored assets
Detailed report and charts on actual time versus the productive time
Consolidated reports can be exported for individual user and also for a team.
Overall activity goals metrics for the team & individual
Top five apps and URLs on a specific day.
Workforce analytics is the art of analyzing employee related data applying an advance set of tools and metrics.
Utilization metrics help businesses to understand the burn rate of employees based on the active time on the system. You can differentiate the underutilized and overworked workforce within the same cohort.
Admin can switch to different work schedules and assess the burn rate within each employees.
Understanding the individual workload and their efficiency on the computer and software can be reviewed in the workforce analytics.
Admins, Managers & Individuals can get the daily insight over the email with daily productivity report.
Admins and managers can review the overall efficiency of the organization and the team respectively
Usage of top applications and URLs by the team are highlighted to admins and managers for further drill-down view in the web portal
Top five apps and URLs on a specific day.


